知微事见
中国
专业工具运营

知微事见

全互联网社会热点、舆情聚合平台,热点&舆情大数据监控,最深度的事件真相解读

标签:

网站介绍

全互联网社会热点、舆情聚合平台,热点&舆情大数据监控,最深度的事件真相解读

“知微事件”是一个“可视化做得十分优秀的热点聚合神站,可以帮助新媒体人直观的看到热点内容的影响力,对于热爱吃瓜的群众而言,这里无疑是新媒体人获取素材资讯的好地方,让大家可以根据大数据分析快速锁定最具爆发性的热点事件获得流量,重点是该站仅需注册即可免费使用~

知微事见
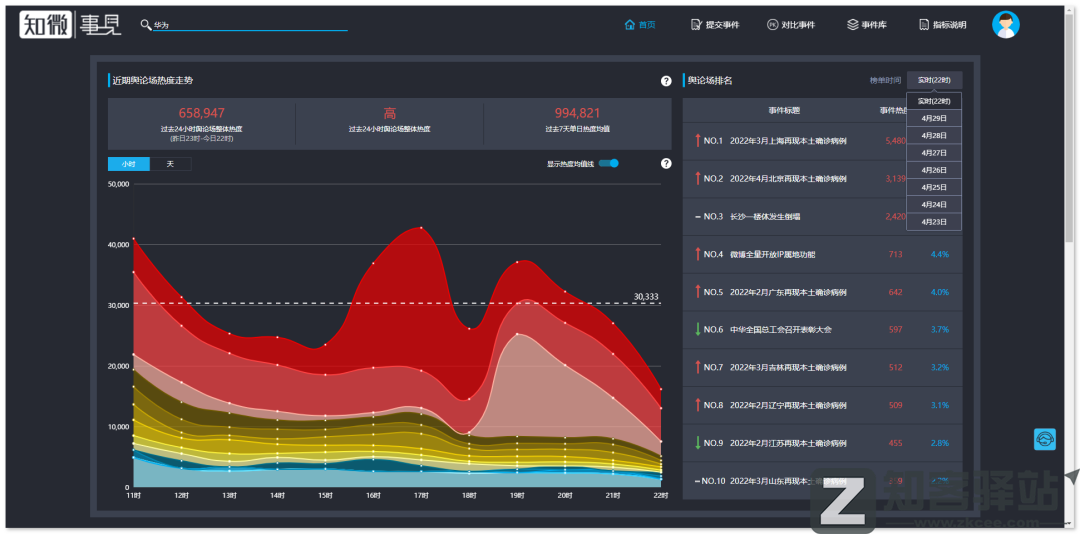
通常全网较具流量的热点都呈现在了首页的右侧,用户可以根据需要进行时间筛选。而点击进入就能够直观的看到所选热点的各项参数,可谓是简洁明了。
知微事见
在“事件库”中我们还可以对相关的“热点类别”进行个性化筛选,选择相对应的版块即可瞬间获取到数据,这里小柒选择了娱乐圈作为测试代表。一般常年霸榜该站Top前十的通常都是娱乐圈吃瓜热点事件,但由于最近口罩的特殊性,娱乐圈的热度比较难进Top前十。
知微事见
如果你刚好看到两个热点事件都相当不错,但却想认真对比数据筛选出最优的事件,却不好快速判断之时,相信“对比事件功能”肯定能够很好的帮助到你,通过对比便可直观的看到两者的数十项参数的不同,最后再根据我们的主观分析去选择即可。
知微事见

相关导航

暂无评论

您必须登录才能参与评论!
立即登录
暂无评论...

支付宝10亿红包!

支付宝分享10亿大红包

支付宝又开启了放水大红包!

扫码除了可以每天领碰一碰大额红包

还能分享10亿大红包!